
下表為原水水質進水水質限定表
序號 | 分析項目 | 數值 | 單位 |
1 | SS | ≤30 | mg/L |
2 | 氯離子 | ≤500 | mg/L |
3 | 總鉻 | ≤1 | g/L |
4 | 總銅 | ≤2 | g/L |
5 | 六價鉻 | ≤5 | mg/L |
6 | NH4+ | ≤15 | mg/L |
7 | 化學需氧量 | ≤15000 | mg/L |
8 | 電導率 | ≤90000 | us/cm |
9 | pH | 1-5 | / |
注:附件為限定進水限定數據,其在滿足蒸發器進水條件下,蒸發冷凝水出水水質滿足下表要求。
蒸發冷凝水水質情況
序號 | 分析項目 | 數值 | 單位 |
1 | SS | 未檢出 | mg/L |
2 | 氯離子 | ≤50 | mg/L |
3 | 總鉻 | ≤1 | mg/L |
4 | 總銅 | ≤0.5 | mg/L |
5 | 六價鉻 | ≤0.2 | mg/L |
6 | 氨氮 | ≤20 | mg/L |
7 | 化學需氧量 | ≤500 | mg/L |
8 | pH | 1-5 | / |
1.1 貨物需求一覽表
序號 | 項目 | 參數 | 備注 |
1 | 處理量 | 3000L/D | 20HR |
2 | 形式 | 減壓蒸餾 | |
3 | 裝機功率 | 5.6 kW | |
4 | 電源 | 380V/3N~/50Hz | |
5 | 工作真空度 | ≥-85kpa | |
6 | 運行蒸發溫度 | ≤50℃ | |
7 | 進液溫度 | 15-35℃ | |
8 | 出料溫度 | ≤50℃ | |
9 | 機器外型尺寸 | W1250XD3280XH2786 | |
10 | 蒸發反應釜材質: | 2507 雙相鋼 | |
11 | 高壓部分管件及閥門材質 | 316L 不銹鋼 | |
12 | 塑料部分管件及閥門材質 | 化工級 UPVC,耐壓 1.0MPa 以上 | |
13 | 臥式泵 | 全部采用 316L 不銹鋼材質 |
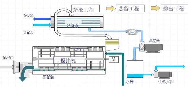
2工藝流程及技術要求
2.1流程示意圖


2.2主要配套件
品名 | 型號、規格 | 制造商 | 臺數 |
蒸餾罐 | Φ800×2200 2507 | 錫云環保 | 1臺 |
冷凝器 | 管殼式換熱器SUS 316 | 錫云環保 | 1臺 |
緩沖液罐 | 2507 | 錫云環保 | 1臺 |
原液計量罐 | 2507 | 錫云環保 | 1臺 |
蒸氣過濾器 | SUS304 | 錫云環保 | 1臺 |
螺旋槳式攪拌機 | 雙向鋼2507 | 錫云環保 | 1臺 |
減速機 | AC380V 3相 2.2Kw | 國茂2.2KW | 1臺 |
真空泵 | AC380V 3相 3.0kW | 飛魯泵業 | 1臺 |
回收水泵 | AC380V 3相 0.4kW | 隆恩特 | 1臺 |
蒸氣減壓閥 | 薄膜式減壓閥 | 上海精工或同級 | 1臺 |
1次蒸氣疏水閥 | 壓力平衡式 | 上海精工或同級 | 1臺 |
2次蒸氣疏水閥 | 浮動式 | 上海精工或同級 | 1臺 |
蒸氣活塞閥 | 角座閥 | 寶德 | 1臺 |
前蓋栓閥(主體) | SUS316L噴氟 汽缸式 | 錫云環保 | 2臺 |
前蓋栓閥(汽缸) | φ50×200 | SMC | 1臺 |
自動球閥類 | SCS14 空氣驅動式 | 上海 | 1式 |
蒸氣安全閥 | 上海精工或同級 | 1臺 | |
真空表 | 0~-100kPa | SMC | 1臺 |
計測空氣 過濾調節器 | SMC | 1臺 | |
壓力表 | φ60*8A 蒸氣1次:0~1.0MPa 蒸氣2次:0~0.3MPa 冷卻水:0~0.5Mpa | 余姚金泰 |
1臺 1臺 2臺 |
溫度計 | 0~100℃ 冷卻水用 | 北京昆侖 | 2臺 |
計量罐控制LS | SUS 浮子式浮球開關 | 北京昆侖 | 1臺 |
緩沖液罐控制LS | SUS 浮子式浮球開關 | 北京昆侖 | 1臺 |
計量罐上限LS | SUS 浮子式浮球開關 | 北京昆侖 | 1臺 |
緩沖液罐上限LS | SUS 浮子式浮球開關 | 北京昆侖 | 1臺 |
儀表空氣過低PS | SMC | 1臺 | |
冷卻水過低FS | 北京昆侖 | 1臺 | |
蒸氣過高PS | 北京昆侖 | 1臺 | |
蒸氣過低PS | 北京昆侖 | 1臺 | |
原水管材 | 化工級UPVC,耐壓1.0MPa以上 | 1式 | |
回收水管材 | 化工級UPVC,耐壓1.0MPa以上 | 1式 | |
冷卻水管材 | 化工級UPVC,耐壓1.0MPa以上 | 1式 | |
蒸氣管材 | SUS316 | 1式 | |
蒸氣排水管材 | SUS316 | 1式 | |
機械式軸封 | SiC×碳 氟橡膠 | 錫云環保 | 2個 |
各部分橡膠墊片 | NBR | 錫云環保 | 1式 |
框架 | Q235防銹1回 面漆2回(N-3灰色) | 錫云環保 | 1式 |
熱交換器 | 板式換熱器 | 上海將星 | 1臺 |
控制盤 | PLC&觸摸屏 | 西門子+威倫 | 1臺 |
電氣類 | 施耐德 | 施耐德 | 1式 |
回收水視鏡 | SUS316制 | 國產名優 | 1個 |
軸承部 | 國產名優 | 2個 | |
滾鏈 | SUS制 | 國產名優 | 1條 |
鏈輪齒 | SUS制 | 國產名優 | 2個 |
單套蒸汽刮刀結晶系統主要配套件
以上部件清單滿足招投標要求。
2.3設備主要材質與技術規定
①蒸發反應釜材質:2507雙相鋼
②高壓部分管件及閥門材質:316L不銹鋼
③塑料部分管件及閥門材質:化工級UPVC,耐壓1.0MPa以上。
④水箱:要求采用PPH或PE材質水箱,使用壽命不低于10年。
⑤臥式泵:全部采用316L不銹鋼材質。
⑥所有不銹鋼管提供管道檢測報告及質量證書。蒸發結晶器的蒸汽加熱夾套管,驗收承壓試驗≥6kgf/cm2。
⑦現場5米范圍內有DN125的蒸汽管道,新安裝蒸汽管道管徑要求DN40。
⑧所有進排水,要設置合理的支撐,如地面排水管,露出地面部分,需上方設置不銹鋼蓋板防護,防止人員走動等情況壓壞管路。
⑨設備產品質保2年。
⑩冷卻循環水由買方現場提供,買方目前有冷卻塔,可從現有的冷卻塔取水,進水從主管接入(主管道規格為 DN200)回水直接接入冷卻塔水池或回水主管,水池高度5米,距離設備大約50米。冷卻水的夏季出水水溫為32℃。水量可提供不大于30m3/小時??紤]到回水壓力問題可根據現場實際情況加入動力泵。